Гост 7890-73

Гост 7890-73

Гост 7890-73 Average ratng: 8,4/10 5909reviews

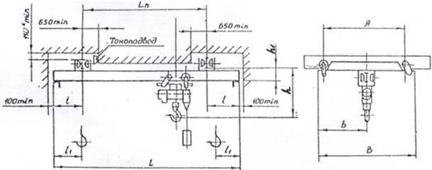
Общие сведения и классификация мостовых кранов. Проповеди О. Стеняева. Строительные машины и оборудование, справочник Категория   Машинисту мостового крана. Далее Магнитные краны. Одним из наиболее распространенных средств механизации по грузочно разгрузочных и складских работ являются мостовые электрические краны, которые используют для перегрузки разнообразных грузов штучных, гарных, сыпучих, длинномерных и т. Широкое применение мостовых кранов в промышленности обусловлено тем, что они обеспечивают подъем, перемещение и опускание груза в любой точке обслуживаемой площадки. ГОСТ 789084 Краны мостовые однобалочные подвесные. ГОСТ 789073 Краны подвесные электрические однобалочные общего назначения. Бесплатно полный текст ГОСТ 789093 Краны мостовые однобалочные подвесные. Технические условия. Data/1/106/11.gif' alt='Гост 7890-73' title='Гост 7890-73' />Гост 7890-73ГОСТ 789067 входит в следующие классификаторы и разделы. ГОСТ 789073 Краны подвесные электрические однобалочные общего назначения. ГОСТы на портале ВАШ ДОМ. ГОСТ 789093 Краны мостовые однобалочные подвесные. Технические условия. Паспорт Кран подвесной Грузоподъмность 1, 2, 3,2, 5 т электрический однобалочный ГОСТ 789073. Паспорта на грузоподъемное оборудование. При этом путь перемещения крана и груза не зависит от расположения технологического оборудования цеха или мест складирования груза, так как мостовой кран в основном перемещается по специальным крановым путям. Мостовые краны разделяют на подвесные и опорные. Подвесные мостовые краны опираются ходовыми колесами на нижние полки кранового пути, прикрепленного к потолку или к несущим элементам стен здания. Такие краны, например подвесные электрические однобалочные краны общего назначения ГОСТ 7. Для управления ими не требуется специальной подготовки п. Правил устройства и безопасной эксплуатации грузоподъемных кранов, утвержденных Госгортехнадзором 3. Подвесные мостовые краны опираются ходовыми колесами на нижние полки кранового пути, прикрепленного к потолку или к несущим элементам стен здания. Такие краны, например подвесные электрические однобалочные краны общего назначения ГОСТ 7. Для управления ими не требуется специальной подготовки п. Правил устройства и безопасной эксплуатации грузоподъемных кранов, утвержденных Госгортехнадзором 3. Опорный кран обычно снабжен кабиной управления, подвешенной к несущей конструкции крана за исключением кранов, управляемых с пола и по радио. К их управлению допускаются машинисты, прошедшие обучение и аттестацию в порядке, установленном п. Аттестованному машинисту, имеющему навыки управления мостовым краном общего назначения, для управления мостовым краном другого типа следует пройти лишь стажировку. К этим показателям относятся режимы работы и производительность.

Гост 7890-73
© 2017